NodeOps
KR

Rent a Server

This tutorial walks you through renting a server on CreateOS in under five minutes.

By the end of this guide, you'll have an active server ready to run workloads, host applications, or power deployments across CreateOS.

Rent Servers →

Rent a server

Steps

Step 1: Access My Servers

  1. Go to CreateOS Platform and sign in
  2. Click "My Servers" from the menu on the left

Server-1

Step 2: Add a New Server

  1. You'll see the "My Servers" page showing all your active and inactive servers
  2. Click "Add Server" on the top right

Server-2

Step 3: Choose Server Type

A dialogue will appear with two options:

  • Rent Machine (recommended for this tutorial)
  • Add Your Own Machine

Click "Rent Machine"

Server-3

Step 4: Configure Server Resources

Select your server specifications:

SettingDescription
Number of MachinesHow many servers you want to rent
Compute UnitsCPU/GPU resources per machine

Click "Continue" after configuring.

Server-4

Step 5: Set Deployment Duration

In the final dialogue:

  1. Select the duration for how long you want the server to be active
  2. Enter a promo code if you have one
  3. Click "Deploy"

Server-5

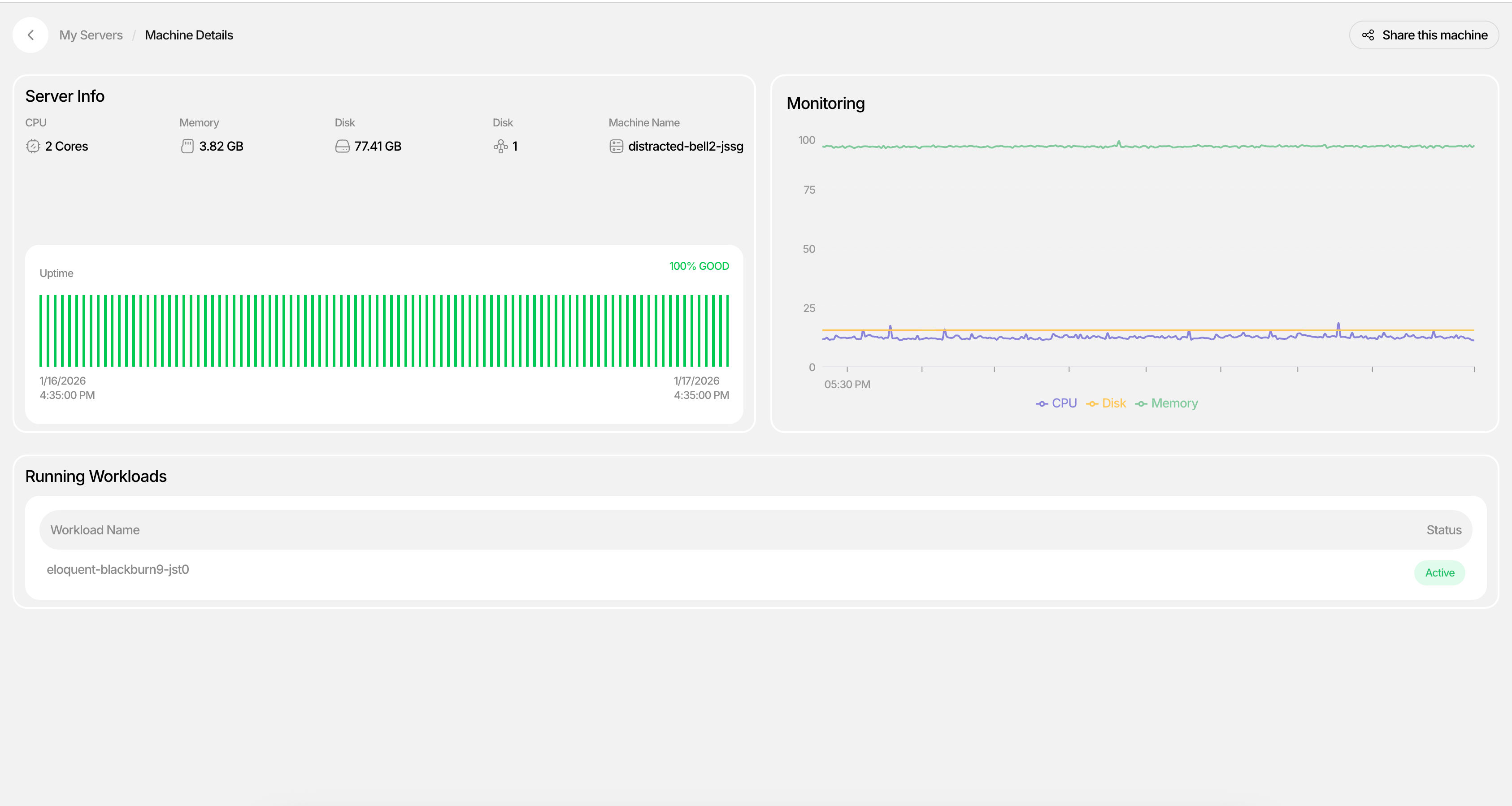
Step 6: Verify Server Deployment

  1. If deployment was successful, you'll see your new server in the My Servers list with a status of "Active"
  2. Click into the server to view Machine Details
  3. Monitor workloads, CPU usage, and uptime in real-time

Server-6

Your server is now live. In just a few steps, you've provisioned a machine with the compute resources you need—no setup overhead, no long-term commitments, and no context switching. Once deployed, your server appears under My Servers, where you can monitor status, workloads, CPU usage, and uptime in real time.

Server-7


What's Next

From here, you can:

  • Start deploying applications to your server
  • Attach databases and services
  • Scale your infrastructure as your project grows

You've rented your first server. Now put it to work.

100,000명 이상의 빌더. 하나의 워크스페이스.

제품 업데이트, 빌더 스토리, 더 빠르게 출시할 수 있는 기능에 대한 얼리 액세스를 받아보세요.

CreateOS는 아이디어가 컨셉에서 라이브 배포까지 원활하게 이동하는 통합 지능형 워크스페이스입니다. 도구, 인프라, 워크플로 간의 컨텍스트 전환을 제거하고 CreateOS 마켓플레이스에서 즉시 아이디어를 수익화할 수 있습니다.